做好市场分析,优先开发最适合企业及产品的潜力市场
用产品真实交易量价数据,定位产品的头部采购商/供应商
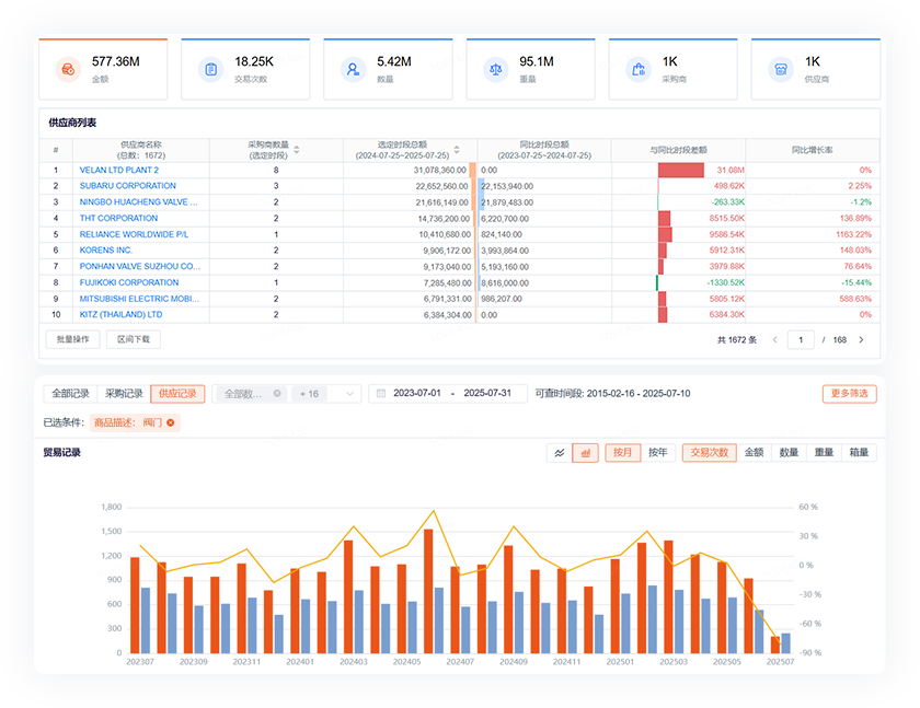
供应商背调,多维度分析企业贸易记录,评估供货稳定性
生成上游产品的BI可视化分析,发现更多优质供应商
使用经过了数据治理的高质量数据,字段完整产品描述清晰
结合阀门规格编号字段一起搜索,定位各类用途的阀门产品
小易AI直接生成适配海外社媒的文案,逐步打造阀门品牌
借助AI多轮营销功能,持续跟进潜在客户,持续强化形象
只需提供基本信息,AI自动开发直接创建任务并开始客户开发
精彩内容
特易资讯陪你一起做好外贸